雷盾流量管控平台是专门为IDC、运营商以及超大型互联网企业提供网络流量管控的整体解决方案,利用独有的流量大数据处理技术实时掌控网络资产的现状。
一、系统8大亮点

1、一站式管理:不同机房、不同线路……跟流量相关的数据,都可集中到同一平台中进行统一的分析、展现及管理,无需在不同的服务器、不同的系统之间进行繁琐的切换!
2、流量上不封顶:T级BPS的流量在同一平台中可轻松搞定;彻底解决了因BPS/PPS成为系统瓶颈而把系统拆分成多个子系统的关键难题!
3、独创的流量分析算法:行业领先、独一无二的流量分析算法,比同行业采用的传统流量分析算法效率上提升了不止一个数量级!
4、数据粒度精确到ip+秒级
5、海量攻击实时溯源分析:不局限于流量!遇到海量DDos攻击时可在线实时对攻击的特征进行多维度的分析——各类攻击无所遁形,彻底摆脱防火墙抓包及数据包分析工具!
6、差异化管控策略:可对不同的下级机构(可精确到IDC/机房/楼层 甚至机柜等)、交换机端口、网段、IP分别设定不同的管控策略,针对不同的阈值可自动执行邮件预警、黑洞等策略!
7、便捷式部署:RayDun Network Traffic Analyzer支持多种Flow格式,包括:NetFlow、sFlow、 cflow、J-Flow、FNF、IPFIX、NetStream、 Appflow等。该方案获得包括思科在内的主流网络设备厂商的官方推荐,同时也是全球众多用户赞许的网络流量监控与分析解决方案。
8、功能完备的API:
- 可与多种防火墙进行各种防护策略的联动
- 可与多种交换机/路由器进行路由策略的联动
- 可与BGP Route-Server 进行黑洞联动
- 为第三方提供众多的API服务
二、主要功能介绍
(一)流量监控

1.1全局网络状况监控

1.2 综合流量Top监控

1.3 Network流量Top监控

1.4 IP流量监控

1.5 自定义ip分组监控:支持对IP进行灵活分组,按照分组的结果进行各类汇总统计及监控!
(二)攻击溯源&行为分析

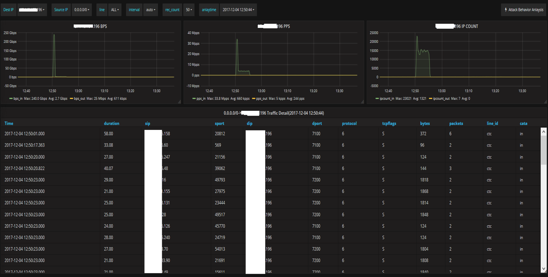
2.1 攻击流量分析

2.2 多维度攻击行为分析

2.3 攻击流量详情

2.4 攻击来源区域分析:可根据攻击IP的归属地进行各种维度的分析

Blackhole Detail Report

Traffic Daily Report

Traffic Exceed Report

(三)精细化管理

(四)风险分析及预测

三、产品优势

四、面向用户
• 现有用户:靠谱云(云平台+IDC)、金山云、壹壹叁云
• 目标用户:高防服务商、IDC、云服务提供商、政务云、私有云